Magnify What Matters: Updates to 1Exiger

Article
December 17, 2025

This introduces new updates for 1Exiger: WARN, Analytics in 1Exiger, Executive Summaries, and our Compliance and Operational Risk dimensions of our risk model to better elevate the risks that matter. 

Exiger customers can reach out to your Customer Success Manager to enable these capabilities or walk through them together. 

If you are new to Exiger, request a demo to see these updates in action.

Relevant, Tailored Alerts with WARN

The Exiger Watch, Assess, React, Navigate (WARN) solution is your always-on watchtower for third-parties, suppliers, and counterparties. It continuously monitors for changes in risk score from new sanctions, adverse media, forced labor flags, operational disruptions, and other signals so you don’t have to manually recheck every profile. 

These notifications can be tailored so you only receive alerts that are relevant for you. 

We have focused this release on helping you elevate real issues. WARN (called Risk Monitoring in the 1Exiger interface) now makes it easier to see: 

  • Which entities need attention first based on severity, recency, and type of event 
  • Why you are seeing an alert with clearer context and links back to the underlying findings 
  • Where to go next with paths from alert to investigation, workflow, and remediation inside 1Exiger 
Dashboard view of 1Exiger WARN, highlighting new supplier risk alerts, score changes, event filters, and a trend chart for financial and profile risk.

In practice, that means fewer “what am I looking at” moments and more “I know exactly why this matters and what to do about it.”

See WARN in action and click through an interactive walkthrough.

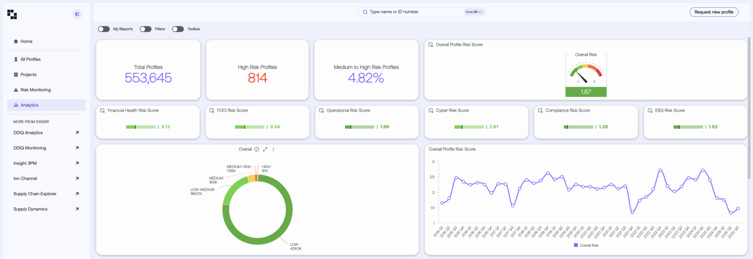
Analytics Now Living Inside 1Exiger

Analytics now sits natively inside 1Exiger so you can move from risk scores and monitoring straight into dashboards that show the bigger picture. 

From day one, you get useful, out-of-the-box dashboards showing population and risk score roll-ups so you can see how many entities sit in each risk band and how exposure breaks down by dimension. 

These give everyone a shared source of truth on where risk is concentrated and how it moves over time.

1Exiger Analytics interface displaying profile risk metrics, high-risk suppliers, dimension-level risk scores, a donut chart of risk categories, and an overall risk trend line.
One of the out-of-the-box dashboards available with the analytics experience in 1Exiger

The result is more direct access to the story your data is already telling without leaving 1Exiger.

Walk through the analytics experience for yourself.

Executive Summaries: One Page Risk Story for Every Profile

Executive Summaries turn detailed Exiger risk insights into a single page snapshot of a company’s risk that you can share with stakeholders in seconds. 

For any company profile, the Executive Summary shows: 

  • Company information for context 
  • Overall risk plus a breakdown by dimension 
  • What is driving the score in each dimension, captured in short, plain language descriptions

Those dimensions follow the Exiger Risk Model: 

  • Financial Health 
  • FOCI 
  • ESG 
  • Compliance 
  • Operational 
  • Cyber 
1Exiger Executive Summaries interface with detailed risk descriptions for FOCI, Financial Health, Operational, and Compliance risks alongside a bar chart of risk dimension scores.
An Executive Summary in 1Exiger

This gives leaders a clear, simple summary they can absorb in a few minutes instead of reading the entire 1Exiger profile. The Executive Summary is always current, since it automatically updates as findings change, so you are never working from outdated information. And because you can export it to PDF you can reuse it wherever you need it to give stakeholders and team members one clean page that shows exactly what is driving the risk for a given profile. 

See how easy it is to create a one-page Executive Summary in 1Exiger.

From RCR to Compliance Risk

To help you keep pace with increasing pressure from regulators on sanctions, export controls, and forced labor, we have upgraded our former RCR (Reputational, Criminal and Regulatory) risk dimension into a new Compliance Risk dimension. 

Compliance Risk keeps RCR’s broad coverage but organizes it into three sub dimensions, each scored from 1 to 10: 

  • International Sanctions 
  • Trade and Supply Chain Restrictions 
  • Compliance Conduct 

By default, these are combined into a single Compliance Risk score using a weighted blend that emphasizes conduct while still surfacing list-based exposure. Each sub dimension also has its own “tripwire” so that a severe issue in any area can immediately drive the overall score higher. 

In plain language, that means: 

  • A serious sanctions designation on an entity or its owners cannot be diluted by otherwise clean behavior. 
  • Concentrated exposure to export control lists, government procurement bans, or forced labor supply chain flags shows up quickly. 
  • Repeated conduct issues over time accumulate instead of quietly fading out of the score. 

These Compliance Risk enhancements are live in 1Exiger. New profiles will automatically use the updated model, and older profiles will update as new monitoring results arrive, adjudications occur, or risk remediation runs.

Operational Risk 2.0: Disruption, Performance, and Resilience on One Scale

Operational breakdowns rarely come from a single event. They are usually a mix of acute shocks, long running problems, and underlying vulnerability. The updated Operational Risk model brings all of that together into one score so you can see the full picture. 

The updated Operational Risk dimension combines three sub dimensions: 

  • Operational Disruptions looks at current or very recent crises that impede operations, such as plant shutdowns, insolvency filings, sanctions, major outages, and similar shock events drawn from watchlists and media in the last year. 
  • Operational Performance measures multi-year patterns of problems, including violations, instability, failures, and M&A activity that can destabilize operations. 
  • Operational Resilience captures inherent strength or weakness by blending industry and location risk with Financial Health, Cyber Risk, and positive resilience indicators like certifications or awards. 

By default, the overall Operational Risk score is a weighted blend that emphasizes performance trends, with additional weight on disruptions and resilience. When either Disruptions or Performance crosses a high threshold, the model applies a tripwire that shifts most of the weight to that sub dimension so serious issues dominate the score immediately. 

Why this matters:

  • Faster escalation of real threats like plant or site shutdowns, insolvency, or repeated safety violations. 
  • Earlier warning from patterns that suggest “smoke before fire,” such as layoffs, credit downgrades, or recurring control failures. 
  • A truer baseline that accounts for industry and geography, plus Financial Health, Cyber posture, and positive signs of resilience. 

The updated model helps you focus on the entities where operational breakdown is both more likely and more consequential. That means you can anticipate and manage disruptions across your ecosystem rather than reacting when they are already in crisis. 

As with Compliance Risk, the Operational Risk update is live in 1Exiger. New profiles will automatically use the updated model, and older profiles will update as new monitoring results arrive, adjudications occur, or risk remediation runs. 

Bringing It All Together

These updates are designed to work together in one experience inside of 1Exiger: 

  • Compliance and Operational Risk dimension updates translate a wide range data into scores that focus you on material risk that you can explain. 
  • WARN keeps watch in the background and highlights the relevant events that warrant your attention. 
  • Executive Summaries condense complex findings into one-page risk stories that executives can understand and act on. 
  • Analytics in 1Exiger turns those signals into live dashboards that equip you to understand how your program is performing and what actions you should take. 

Together, they help your team move faster from raw information to clear insight to confident action. 

These capabilities are available now across 1Exiger 

Existing customers can contact their Exiger Customer Success Manager to enable features, review updated dashboards and scores, or schedule a quick walkthrough. 

New customers can request a demo and explore the self-guided tours linked throughout this post to see how 1Exiger helps you focus on the risks that matter most.

Table of Contents

Demo The
Exiger Platform

Download the
White Paper

Take a Tour

Tour the Exiger Risk Monitoring Solution​ (WARN)

Take a Tour

Tour the 1Exiger Analytics Solution

Take a Tour

Tour the Executive Summaries Solution